Files
Linux-book/05.监控告警/02.Prometheus.md
AaronXu 3c39ce6d18 init
2025-11-13 14:27:03 +08:00

65 KiB
Raw Blame History

1. Prometheus监控系统

2. Prometheus简介

2.1 什么是Prometheus

Prometheus是由前 Google 工程师从 2012 年开始在 Soundcloud以开源软件的形式进行研发的系统监控和告警工具包自此以后许多公司和组织都采用了 Prometheus 作为监控告警工具。Prometheus 的开发者和用户社区非常活跃它现在是一个独立的开源项目可以独立于任何公司进行维护。为了证明这一点Prometheus 于 2016 年 5 月加入CNCF基金会成为继 Kubernetes 之后的第二个 CNCF 托管项目。

2.2 Prometheus的优势

Prometheus 的主要优势有:

  • 由指标名称和和键/值对标签标识的时间序列数据组成的多维数据模型
  • 强大的查询语言 PromQL
  • 不依赖分布式存储;单个服务节点具有自治能力。
  • 时间序列数据是服务端通过 HTTP 协议主动拉取获得的。
  • 也可以通过中间网关来推送时间序列数据
  • 可以通过静态配置文件或服务发现来获取监控目标。
  • 支持多种类型的图表和仪表盘。

2.3 Prometheus的组件、架构

Prometheus 的整体架构以及生态系统组件如下图所示:

img

Prometheus Server 直接从监控目标中或者间接通过推送网关来拉取监控指标,它在本地存储所有抓取到的样本数据,并对此数据执行一系列规则,以汇总和记录现有数据的新时间序列或生成告警。可以通过 Grafana或者其他工具来实现监控数据的可视化。

  • Prometheus server是Prometheus架构中的核心组件基于go语言编写而成无第三方依赖关系可以独立部署在物理服务器上、云主机、Docker容器内。主要用于收集每个目标数据并存储为时间序列数据对外可提供数据查询支持和告警规则配置管理。
  • Prometheus服务器可以对监控目标进行静态配置管理或者动态配置管理它将监控采集到的数据按照时间序列存储在本地磁盘的时序数据库中当然也支持远程存储自身对外提供了自定义的PromQL语言可以对数据进行查询和分析
  • Client Library是用于检测应用程序代码的客户端库。在监控服务之前需要向客户端库代码添加检测实现Prometheus中metric的类型。
  • Exporter(数据采集)用于输出被监控组件信息的HTTP接口统称为Exporter导出器。目前互联网公司常用的组件大部分都有Expoter供直接使用比如Nginx、MySQL、linux系统信息等。
  • Pushgateway是指用于支持短期临时或批量计划任务工作的汇聚节点。主要用于短期的job此类存在的job时间较短可能在Prometheus来pull之前就自动消失了。所以针对这类job设计成可以直接向Pushgateway推送metric这样Prometheus服务器端便可以定时去Pushgateway拉去metric
    • Pushgateway是prometheus的一个组件prometheus server默认是通过exporter主动获取数据默认采取pull拉取数据pushgateway则是通过被动方式推送数据到prometheus server用户可以写一些自定义的监控脚本把需要监控的数据发送给pushgateway 然后pushgateway再把数据发送给Prometheus server
    • 总结就是pushgateway是prometheus的一个组件是通过被动的方式将数据上传至prometheus。这个可以解决不在一个网段的问题
  • Alertmanager主要用于处理Prometheus服务器端发送的alerts信息对其去除重数据、分组并路由到正确的接收方式发出告警,支持丰富的告警方式。
  • **Service Discovery**动态发现待监控的target从而完成监控配置的重要组件在容器环境中尤为重要该组件目前由Prometheus Server内建支持

参考博客:https://zhuanlan.zhihu.com/p/710612579

2.4 Prometheus适用于什么场景

Prometheus适用于记录文本格式的时间序列它既适用于以机器为中心的监控也适用于高度动态的面向服务的监控在微服务的世界中它对多维数据收集和查询的支持有特殊优势。Prometheus是专为提高系统可靠性而设计的它可以在断电期间快速诊断问题每个Prometheus Server都是相互独立的不依赖于网络存储或者其他远程服务。当基础架构出现问题时你可以通过Prometheus快速定位故障点而且不会消耗大量的基础架构资源。

2.5 Prometheus不适合什么场景

Prometheus非常重视可靠性即使在出现故障的情况下你也可以随时统计有关系统的可用系统信息。如果你需要百分之百的准确度例如按请求数量计费那么Prometheus可能不太适合你因为它收集的数据可能不够详细完整精确

3. Prometheus部署

3.1 二进制部署

  1. 下载prometheus的二进制包

    官网地址:https://prometheus.io/download/

[root@server1 ~]# wget https://github.com/prometheus/prometheus/releases/download/v2.47.0/prometheus-2.47.0.linux-amd64.tar.gz
  1. 获取软件包的哈希值与官网提供的软件包的哈希值进行对比保证下载的Prometheus软件包的完整性
[root@server1 ~]# sha256sum prometheus-2.47.0.linux-amd64.tar.gz 
277ad9f110ded8e326bc885848952941e839fa38dd3237e36415f0fa35a04424  prometheus-2.47.0.linux-amd64.tar.gz
  1. 解压软件包到指定目录
[root@server1 ~]# mkdir /data
[root@server1 ~]# tar -zxvf prometheus-2.47.0.linux-amd64.tar.gz  -C /data/
[root@server1 ~]# cd /data/
[root@server1 data]# chown -R root:root /data/prometheus-2.47.0.linux-amd64
[root@server1 data]# ln -sv prometheus-2.47.0.linux-amd64 prometheus
"prometheus" -> "prometheus-2.47.0.linux-amd64"

3.1.1 前台启动

  1. 启动Prometheus会输出如下信息此时当终端关闭或者按下ctrl + c服务会自动关闭
[root@server1 data]# cd /data/prometheus
[root@server1 prometheus]# ./prometheus 
level=info ts=2021-02-28T06:03:36.885Z caller=main.go:366 msg="No time or size retention was set so using the default time retention" duration=15d
level=info ts=2021-02-28T06:03:36.885Z caller=main.go:404 msg="Starting Prometheus" version="(version=2.47.0, branch=HEAD, revision=a6be548dbc17780d562a39c0e4bd0bd4c00ad6e2)"
level=info ts=2021-02-28T06:03:36.885Z caller=main.go:409 build_context="(go=go1.15.8, user=root@615f028225c9, date=20210217-14:17:24)"
level=info ts=2021-02-28T06:03:36.885Z caller=main.go:410 host_details="(Linux 3.10.0-693.el7.x86_64 #1 SMP Tue Aug 22 21:09:27 UTC 2017 x86_64 server1 (none))"
level=info ts=2021-02-28T06:03:36.885Z caller=main.go:411 fd_limits="(soft=1024, hard=4096)"
level=info ts=2021-02-28T06:03:36.885Z caller=main.go:412 vm_limits="(soft=unlimited, hard=unlimited)"
level=info ts=2021-02-28T06:03:36.891Z caller=web.go:532 component=web msg="Start listening for connections" address=0.0.0.0:9090
level=info ts=2021-02-28T06:03:36.895Z caller=main.go:779 msg="Starting TSDB ..."
level=info ts=2021-02-28T06:03:36.897Z caller=tls_config.go:191 component=web msg="TLS is disabled." http2=false
level=info ts=2021-02-28T06:03:36.930Z caller=head.go:668 component=tsdb msg="Replaying on-disk memory mappable chunks if any"
level=info ts=2021-02-28T06:03:36.930Z caller=head.go:682 component=tsdb msg="On-disk memory mappable chunks replay completed" duration=5.69µs
level=info ts=2021-02-28T06:03:36.930Z caller=head.go:688 component=tsdb msg="Replaying WAL, this may take a while"
level=info ts=2021-02-28T06:03:36.933Z caller=head.go:740 component=tsdb msg="WAL segment loaded" segment=0 maxSegment=0
level=info ts=2021-02-28T06:03:36.933Z caller=head.go:745 component=tsdb msg="WAL replay completed" checkpoint_replay_duration=38.416µs wal_replay_duration=2.357106ms total_replay_duration=2.638813ms
level=info ts=2021-02-28T06:03:36.934Z caller=main.go:799 fs_type=XFS_SUPER_MAGIC
level=info ts=2021-02-28T06:03:36.934Z caller=main.go:802 msg="TSDB started"
level=info ts=2021-02-28T06:03:36.934Z caller=main.go:928 msg="Loading configuration file" filename=prometheus.yml
  1. 新开一个窗口检查端口号以及关闭防火墙和selinux
[root@server1 prometheus]# systemctl stop firewalld
[root@server1 prometheus]# setenforce 0
[root@server1 prometheus~]# ss -nlt
State      Recv-Q Send-Q     Local Address:Port                    Peer Address:Port
LISTEN     0      128                    *:22                                 *:*
LISTEN     0      100            127.0.0.1:25                                 *:*
LISTEN     0      128                   :::22                                :::*
LISTEN     0      100                  ::1:25                                :::*
LISTEN     0      128                   :::9090                              :::*

3.1.2 检查配置文件

在Prometheus日常维护中一定会对配置文件prometheus.yml进行再编辑操作通常对Prometheus服务进行重新启动操作即可完成对配置文件的加载。当然也可以通过动态的热加载来更新prometheus.yml中的配置信息 查看进程id向进程发送SIHHUP信号

# kill -HUP pid

通过HTTP API发送post请求到/-/reload

# curl -X POST http://localhost:9090/-/reload
  • 检查配置文件的语法正确性
[root@server1 ~]# cd /data/prometheus
[root@server1 prometheus]# ls
console_libraries  consoles  data  LICENSE  NOTICE  prometheus  prometheus.yml  promtool
[root@server1 prometheus]# ./promtool check config prometheus.yml 
Checking prometheus.yml
  SUCCESS: 0 rule files found

3.1.3 创建自启动脚本

[root@server1 ~]# vim /usr/lib/systemd/system/prometheus.service
[Unit]
Description=Prometheus Server
Documentation=https://prometheus.io/docs/introduction/overview/
After=network.target

[Service]
Type=simple
Restart=on-failure
ExecStart=/data/prometheus/prometheus \
    --config.file=/data/prometheus/prometheus.yml \
    --storage.tsdb.path=/data/prometheus/data \
    --web.listen-address=:9090 \
    --web.enable-lifecycle
ExecReload=/bin/kill -HUP $MAINPID

[Install]
WantedBy=multi-user.target

systemd重载配置以及启动prometheus

[root@server1 ~]# systemctl daemon-reload
[root@server1 ~]# systemctl start prometheus
[root@server1 prometheus]# ss -nlt
State      Recv-Q Send-Q  Local Address:Port                 Peer Address:Port
LISTEN     0      128                 *:22                              *:*
LISTEN     0      100         127.0.0.1:25                              *:*
LISTEN     0      128                :::22                             :::*
LISTEN     0      100               ::1:25                             :::*
LISTEN     0      128                :::9090                           :::*

3.1.4 浏览器访问测试

image-20240812215230909

4. Exporter

4.1 简介

在Prometheus的核心组件中Exporter是重要的组成部分在实际中监控样本数据的收集都是由Exporter完成的Prometheus服务器只需要定时从这些Exporter提供的HTTP服务获取数据即可。官方提供了多种常用的Exporter比如用于对数据库监控的mysqld_exporter和redis_exporter等。

Exporter本质上是将收集的数据转化为对应的文本格式并提供HTTP接口供Prometheus定期采集数据。

4.2 Exporter类型

  • 直接采集型
    • 这类Exporter直接内置了响应的应用程序用于向Prometheus直接提供target数据支持。这样设计的好处是可以更好地监控各自系统内部的运行状态同时也适合更多自定义监控指标的项目实施。
  • 间接采集型
    • 原始监控目标并不直接支持Prometheus需要我们使用Prometheus提供的客户端库编写该监控目标的监控采集数据用户可以将该程序独立运行取获取指定的各类监控数据值。例如由于Linux操作系统自身并不能直接支持Prometheus用户无法从操作系统层面上直接提供对Prometheus的支持因此单独提供Node Exporter还有数据库或网站HTTP应用类等Exporter。

4.3 文本数据格式

在Prometheus的监控环境中所有返回监控样本数据的Exporter程序均需要遵守Prometheus规范即基于文本的数据格式其特点是具有更好的跨平台和可读性。

  • 可以使用浏览器或者通过curl工具来获得采集数据
# 以HELP开头的行表示metric的帮助与说明解释可以包含当前监控指标名称和对应的说明信息
# 以TYPE开始的行表示定义metric的类型
# 以非#开头的行即监控样本的数据包括metric_name{label_name1,label_name2...} value [timestamp可选项]

[root@server1 ~]# curl 192.168.88.10:9090/metrics
# HELP go_gc_duration_seconds A summary of the pause duration of garbage collection cycles.
# TYPE go_gc_duration_seconds summary
go_gc_duration_seconds{quantile="0"} 9.4601e-05
go_gc_duration_seconds{quantile="0.25"} 0.000141153
go_gc_duration_seconds{quantile="0.5"} 0.000416738
go_gc_duration_seconds{quantile="0.75"} 0.001050261
go_gc_duration_seconds{quantile="1"} 0.008308442
go_gc_duration_seconds_sum 0.014675204
go_gc_duration_seconds_count 13
# HELP go_goroutines Number of goroutines that currently exist.
# TYPE go_goroutines gauge
go_goroutines 32
# HELP go_info Information about the Go environment.
# TYPE go_info gauge
go_info{version="go1.15.8"} 1
# HELP go_memstats_alloc_bytes Number of bytes allocated and still in use.
# TYPE go_memstats_alloc_bytes gauge
go_memstats_alloc_bytes 1.6849432e+07
# HELP go_memstats_alloc_bytes_total Total number of bytes allocated, even if freed.
# TYPE go_memstats_alloc_bytes_total counter
go_memstats_alloc_bytes_total 6.016028e+07
# HELP go_memstats_buck_hash_sys_bytes Number of bytes used by the profiling bucket hash table.
# TYPE go_memstats_buck_hash_sys_bytes gauge
go_memstats_buck_hash_sys_bytes 1.461736e+06
# HELP go_memstats_frees_total Total number of frees.
# TYPE go_memstats_frees_total counter
go_memstats_frees_total 219435
# HELP go_memstats_gc_cpu_fraction The fraction of this program's available CPU time used by the GC since the program started.
# TYPE go_memstats_gc_cpu_fraction gauge
go_memstats_gc_cpu_fraction 3.012333999853177e-05
# HELP go_memstats_gc_sys_bytes Number of bytes used for garbage collection system metadata.
# TYPE go_memstats_gc_sys_bytes gauge
go_memstats_gc_sys_bytes 5.719272e+06

4.4 Linux主机监控

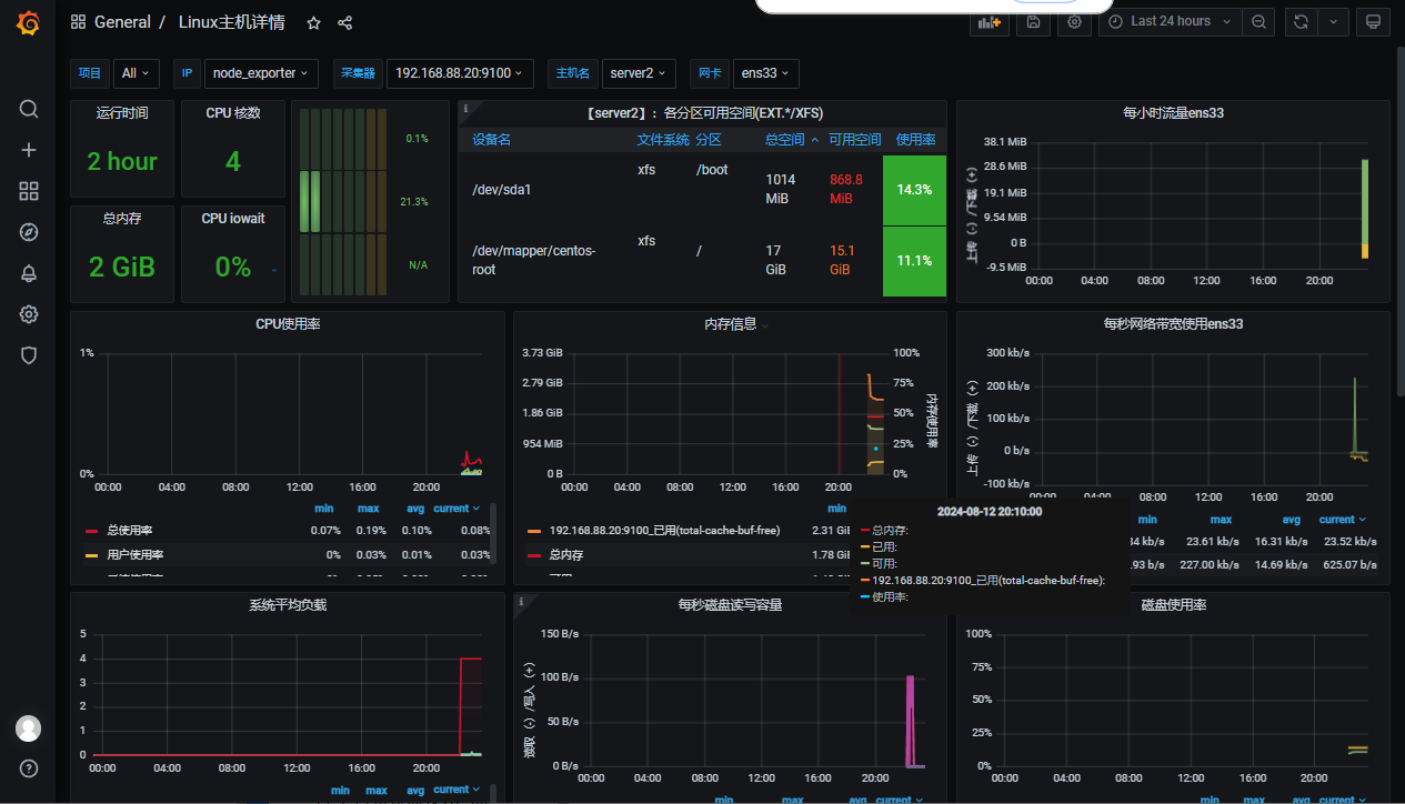
Prometheus社区很活跃提供了非常多类型的Exporter。可以在官网中找到自己想要的Exporter并进行下载https://prometheus.io/download/

由于Linux操作系统自身并不支持Prometheus所以Prometheus官方提供了go语言编写的Node Exporter来实现对Linux操作系统主机的监控数据采集。它提供了系统内部几乎所有的标准指标如cpu、内存、磁盘空间、磁盘I/O、系统负载和网络带宽。另外它还提供了由内核公开的大量额外监控指标从负载平均到主板温度等。

4.4.1 安装Exporter

  1. 下载node exporter的二进制包并解压
[root@server2 ~]# wget https://github.com/prometheus/node_exporter/releases/download/v1.8.2/node_exporter-1.8.2.linux-amd64.tar.gz
[root@server2 ~]# mkdir /data
[root@server2 ~]# tar -zxvf node_exporter-1.8.2.linux-amd64.tar.gz -C /data/
node_exporter-1.8.2.linux-amd64/
node_exporter-1.8.2.linux-amd64/NOTICE
node_exporter-1.8.2.linux-amd64/node_exporter
node_exporter-1.8.2.linux-amd64/LICENSE
[root@server2 ~]# cd /data/
[root@server2 data]# chown -R root:root node_exporter-1.8.2.linux-amd64/
[root@server2 data]# ln -sv node_exporter-1.8.2.linux-amd64 node_exporter
"node_exporter" -> "node_exporter-1.8.2.linux-amd64"
  1. 启动node_exporter
[root@server2 node_exporter]# ./node_exporter

4.4.2 关联Prometheus server

当启动node_exporter开始工作时node_exporter和Prometheus server还没有进行关联二者各自独立没有关联。

可以在Prometheus server中找到主机目录找到主配置文件使用其中的静态配置功能static_configs来采集node_exporter提供的数据

server主配置文件介绍

[root@server1 prometheus]# cat prometheus.yml
# my global config
global:
  scrape_interval: 15s # Set the scrape interval to every 15 seconds. Default is every 1 minut                    e.
  evaluation_interval: 15s # Evaluate rules every 15 seconds. The default is every 1 minute.
  # scrape_timeout is set to the global default (10s).

# Alertmanager configuration
alerting:
  alertmanagers:
    - static_configs:
        - targets:
          # - alertmanager:9093

# Load rules once and periodically evaluate them according to the global 'evaluation_interval'                    .
rule_files:
  # - "first_rules.yml"
  # - "second_rules.yml"

# A scrape configuration containing exactly one endpoint to scrape:
# Here it's Prometheus itself.
scrape_configs:
  # The job name is added as a label `job=<job_name>` to any timeseries scraped from this conf                    ig.
  - job_name: "prometheus"

    # metrics_path defaults to '/metrics'
    # scheme defaults to 'http'.

    static_configs:
      - targets: ["localhost:9090"]


==================================================================================
# 配置文件解释
global:
  scrape_interval每次数据采集的时间间隔默认为1分钟
  scrape_timeout采集请求超时时间默认为10秒
  evaluation_interval执行rules的频率默认为1分钟
scrape_configs主要用于配置被采集数据节点操作每一个采集配置主要由以下几个参数
  job_name全局唯一名称
    scrape_interval默认等于global内设置的参数设置后可以覆盖global中的值
    scrape_timeout默认等于global内设置的参数
    metrics_path从targets获取meitric的HTTP资源路径默认是/metrics
    honor_labelsPrometheus如何处理标签之间的冲突。若设置为True则通过保留变迁来解决冲突若设置为false则通过重命名
    scheme用于请求的协议方式默认是http
    params数据采集访问时HTTP URL设定的参数
    relabel_configs采集数据重置标签配置
    metric_relabel_configs重置标签配置
    sample_limit对每个被已知样本数量的每次采集进行限制如果超过限制该数据将被视为失败。默认值为0表示无限制
  • 直接编辑主配置文件添加job与node_exporter关联
scrape_configs:
  # The job name is added as a label `job=<job_name>` to any timeseries scraped from this config.
  - job_name: "prometheus"

    # metrics_path defaults to '/metrics'
    # scheme defaults to 'http'.

    static_configs:
      - targets: ["localhost:9090"]
  - job_name: "node_exporter"
    static_configs:
      - targets: ["192.168.88.20:9100"]

  • 检查配置文件并且重启服务
[root@server1 prometheus]# ./promtool check config prometheus.yml
Checking prometheus.yml
 SUCCESS: prometheus.yml is valid prometheus config file syntax

[root@server1 prometheus]# systemctl restart prometheus
[root@server1 prometheus]# ss -nlt
State      Recv-Q Send-Q            Local Address:Port                           Peer Address:Port
LISTEN     0      128                           *:22                                        *:*
LISTEN     0      100                   127.0.0.1:25                                        *:*
LISTEN     0      128                          :::22                                       :::*
LISTEN     0      100                         ::1:25                                       :::*
LISTEN     0      128                          :::9090                                     :::*

4.4.3 查看Targets

重启服务即可成功关联

image-20240812221003882

4.4.4 metricts数据采集

node_exporter 是 Prometheus 生态系统中的一个重要组件,用于收集主机级别的系统指标(如 CPU、内存、磁盘、网络等。以下是 node_exporter 常见的监控项及其含义

4.4.4.1 常见采集项

  1. CPU 相关指标
  • node_cpu_seconds_totalCPU 在每个模式user、system、idle 等)下的使用时间(秒)。
    • 模式包括:user(用户态)、system(内核态)、idle(空闲)、iowait(等待 I/O等。
  • node_cpu_coresCPU 核心数。
  • node_cpu_frequency_hertzCPU 频率。

  1. 内存相关指标
  • node_memory_MemTotal_bytes:系统总内存大小。
  • node_memory_MemFree_bytes:空闲内存大小。
  • node_memory_Buffers_bytes:缓冲区使用的内存大小。
  • node_memory_Cached_bytes:缓存使用的内存大小。
  • node_memory_SwapTotal_bytes:交换分区总大小。
  • node_memory_SwapFree_bytes:空闲交换分区大小。

  1. 磁盘相关指标
  • node_disk_read_bytes_total:磁盘读取的总字节数。
  • node_disk_written_bytes_total:磁盘写入的总字节数。
  • node_disk_reads_completed_total:完成的磁盘读取操作数。
  • node_disk_writes_completed_total:完成的磁盘写入操作数。
  • node_disk_io_time_seconds_total:磁盘 I/O 操作的总时间。
  • node_filesystem_size_bytes:文件系统总大小。
  • node_filesystem_free_bytes:文件系统空闲大小。

  1. 网络相关指标
  • node_network_receive_bytes_total:网络接口接收的总字节数。
  • node_network_transmit_bytes_total:网络接口发送的总字节数。
  • node_network_receive_packets_total:网络接口接收的数据包总数。
  • node_network_transmit_packets_total:网络接口发送的数据包总数。

  1. 系统负载相关指标
  • node_load11 分钟内的系统平均负载。
  • node_load55 分钟内的系统平均负载。
  • node_load1515 分钟内的系统平均负载。

  1. 进程相关指标
  • node_procs_running:当前正在运行的进程数。
  • node_procs_blocked:当前被阻塞的进程数。

  1. 文件描述符相关指标
  • node_filefd_allocated:已分配的文件描述符数量。
  • node_filefd_maximum:文件描述符的最大数量。

  1. 时间相关指标
  • node_time_seconds当前系统时间Unix 时间戳)。
  • node_boot_time_seconds系统启动时间Unix 时间戳)。

  1. 其他指标
  • node_uname_info:系统信息(如内核版本、操作系统等)。
  • node_os_info:操作系统信息。

4.4.4.2 示例

一、CPU 在每个模式user、system、idle 等)下的使用时间(秒)

node_cpu_seconds_total

image-20240812221145707

可以通过PromQL后面会介绍这种查询语言表达式进行查询计算每核cpu每秒的空闲时间然后对主机上的所有cpu求平均值

avg without(cpu,mode) (rate(node_cpu_seconds_total {mode="idle"} [1m]))

image-20240812221244308

二、内存信息采集

当前主机内存查看

[root@server2 node_exporter]# free -b
              total        used        free      shared  buff/cache   available
Mem:     1907970048   112123904  1564102656    10014720   231743488  1609289728
Swap:    2147479552           0  2147479552

总内存node_memory_MemTotal_bytes

image-20240812221435923

空闲内存node_memory_MemFree_bytes

image-20240812221600846

三、磁盘信息采集

磁盘 I/O 操作的总时间node_disk_io_time_seconds_total

image-20240812221733204

四、文件系统采集

node_filesystem_size_bytes

image-20240812221817805

五、网络信息采集

node_network_info

image-20240812221939911

任意一个Exporter都会提供足够多的metric我们在学习的时候也不需要关心具体有多少metric每个metric具体意思其实见名知义大概也可以猜到

4.5 MySQL监控

4.5.1 部署MySQL环境

[root@server2 ~]# yum install -y mariadb-server
# 启动mariadb数据库
[root@server2 ~]# systemctl enable --now mariadb
# 初始化数据库并设置密码
[root@server2 ~]# mysqladmin -uroot password '123456'
# 测试数据库连接是否正常
[root@server2 ~]# mysql -uroot -p123456 -e "show databases;"
+--------------------+
| Database           |
+--------------------+
| information_schema |
| mysql              |
| performance_schema |
| test               |
+--------------------+

# 创建exporter用户
ariaDB [(none)]> grant all privileges on *.* to mysqld_exporter@'localhost' identified by  '123456';
Query OK, 0 rows affected (0.00 sec)
# 刷新账户信息
MariaDB [(none)]> flush privileges;
Query OK, 0 rows affected (0.00 sec)

4.5.2 安装Exporter

官网下载mysqld_exporter二进制包解压缩

[root@server2 ~]# wget https://github.com/prometheus/mysqld_exporter/releases/download/v0.15.1/mysqld_exporter-0.15.1.linux-amd64.tar.gz
[root@server2 ~]# tar -zxvf  mysqld_exporter-0.15.1.linux-amd64.tar.gz -C /data/
mysqld_exporter-0.15.1.linux-amd64/
mysqld_exporter-0.15.1.linux-amd64/LICENSE
mysqld_exporter-0.15.1.linux-amd64/mysqld_exporter
mysqld_exporter-0.15.1.linux-amd64/NOTICE
[root@server2 ~]# cd /data/
[root@server2 data]# chown -R root:root mysqld_exporter-0.15.1.linux-amd64/
[root@server2 data]# ln -sv  mysqld_exporter-0.15.1.linux-amd64/ mysqld_exporter
"mysqld_exporter" -> "mysqld_exporter-0.15.1.linux-amd64/"

4.5.3 配置Exporter

[root@server2 mysqld_exporter]# pwd
/data/mysqld_exporter

# 创建一个配置文件.mysqld_exporter.cnf
[root@server2 mysqld_exporter]# vim .mysqld_exporter.cnf
[client]
user=mysqld_exporter
password=123456

[root@server2 mysqld_exporter]# ./mysqld_exporter --config.my-cnf='.mysqld_exporter.cnf' &
[root@server2 mysqld_exporter]# ss -nlt
State      Recv-Q Send-Q Local Address:Port               Peer Address:Port     
LISTEN     0      50           *:3306                     *:*
LISTEN     0      128          *:22                       *:*
LISTEN     0      100    127.0.0.1:25                       *:*                 
LISTEN     0      128         :::9100                    :::*
LISTEN     0      128         :::9104                    :::*
LISTEN     0      128         :::22                      :::*
LISTEN     0      100        ::1:25                      :::*

4.5.4 关联Prometheus server

[root@server1 prometheus]# vim prometheus.yml
 - job_name: 'mysqld_exporter'
    scrape_interval: 10s
    static_configs:
      - targets: [192.168.88.20:9104]
      
[root@server1 prometheus]# ./promtool check config prometheus.yml
Checking prometheus.yml
 SUCCESS: prometheus.yml is valid prometheus config file syntax

[root@server1 prometheus]# systemctl restart prometheus
image-20240812223721673

4.5.5 metricts数据采集

MySQL数据库的性能状态监控内容非常多但通常必不可少的内容包括查询吞吐量、查询执行性能、连接情况、缓冲池使用情况等。

4.5.5.1 常见采集项

  1. MySQL状态信息
    • mysql_global_status_connections: 当前连接数。
    • mysql_global_status_threads_connected: 当前连接的线程数。
    • mysql_global_status_threads_running: 当前正在运行的线程数。

  1. 查询性能
  • mysql_global_status_questions: 服务器启动以来执行的查询总数。
  • mysql_global_status_slow_queries: 慢查询的数量。

  1. 连接和线程
  • mysql_global_status_max_used_connections: 服务器启动以来同时使用的最大连接数。
  • mysql_global_status_aborted_connects: 失败的连接尝试次数。

  1. InnoDB存储引擎
  • mysql_global_status_innodb_buffer_pool_read_requests: InnoDB缓冲池的读请求次数。
  • mysql_global_status_innodb_buffer_pool_reads: 从磁盘读取的次数。
  • mysql_global_status_innodb_buffer_pool_pages_free: InnoDB缓冲池中空闲的页数。
  • mysql_global_status_innodb_row_lock_waits: InnoDB行锁等待的次数。

  1. 网络流量
  • mysql_global_status_bytes_received: 从所有客户端接收的字节数。
  • mysql_global_status_bytes_sent: 发送到所有客户端的字节数。

  1. 表缓存
  • mysql_global_status_table_open_cache_hits: 表缓存命中次数。
  • mysql_global_status_table_open_cache_misses: 表缓存未命中次数。

  1. 复制状态(如果启用了复制):
  • mysql_slave_status_slave_io_running: 从库I/O线程是否正在运行。
  • mysql_slave_status_slave_sql_running: 从库SQL线程是否正在运行。
  • mysql_slave_status_seconds_behind_master: 从库落后主库的秒数。

4.5.5.2 示例

一、查询吞吐量MySQL客户端应用程序发送的所有查询语句该计数器都是递增的

mysql_global_status_questions

image-20240812230423852

二、查询执行性能,每当查询时间超过预先设定的慢查询时间计数器都会递增

mysql_global_status_slow_queries

image-20240812230457755

三、连接情况查询MySQL所设置的最大连接数防止连接数量过大导致服务器过载运行

mysql_global_variables_max_connections

image-20240812230536434

四、查看当前连接数

mysql_global_status_threads_connected

image-20240812230621725

五、缓存池使用情况

mysql_global_status_innodb_buffer_pool_bytes_data4

image-20240812230703411

Prometheus大多数情况下显示的默认单位为字节必要时候可以自己进行单位换算

mysql_global_status_innodb_buffer_pool_bytes_data/1024/1024

存储单位通常以 1024 为基数进行换算(二进制方式),但在某些场景下也可能以 1000 为基数(十进制方式)。以下是常见的存储单位及其换算关系:

单位 缩写 换算关系(二进制) 换算关系(十进制)
字节 B 1 B = 8 bit 1 B = 8 bit
千字节 KB 1 KB = 1024 B 1 KB = 1000 B
兆字节 MB 1 MB = 1024 KB = 1,048,576 B 1 MB = 1000 KB = 1,000,000 B
吉字节 GB 1 GB = 1024 MB = 1,073,741,824 B 1 GB = 1000 MB = 1,000,000,000 B
太字节 TB 1 TB = 1024 GB 1 TB = 1000 GB
拍字节 PB 1 PB = 1024 TB 1 PB = 1000 TB
艾字节 EB 1 EB = 1024 PB 1 EB = 1000 PB
泽字节 ZB 1 ZB = 1024 EB 1 ZB = 1000 EB
尧字节 YB 1 YB = 1024 ZB 1 YB = 1000 ZB

5. 服务发现

Prometheus服务发现能够自动化检测分类并且能够识别新目标和变更目标。也就是说可以自动发现并监控目标或变更目标动态进行数据采集和处理。

5.1 基于文件的服务发现

  • 准备JSON格式的文件
[root@server1 ~]# cd /data/prometheus
[root@server1 prometheus]# mkdir targets
[root@server1 prometheus]# vim targets/dev_node.json
[{
    "targets": [ "192.168.88.20:9100","192.168.88.20:9104" ],
    "labels": {
         "env": "dev_webgame"
        }
}]
-------------------------------------------------------------------
或者这里是准备yaml文件那么下面相应的配置文件需要与yaml匹配
vim targets/dev_node.yml
- targets:
  - "192.168.88.20:9100"
  - "192.168.88.20:9104"
  • 修改配置文件
[root@server1 prometheus]# vim /data/prometheus/prometheus.yml 
  - job_name: 'node_service_discovery'
    file_sd_configs:
      - files:
        - targets/*.yml
        refresh_interval: 60s
  • 重新启动服务

扩展这是基于文件发现还有基于consul基于dns的服务发现这个自行扩展。

6. 相关概念

6.1 Jobs和Instances

在Prometheus中任何被采集的目标即每一个暴露监控样本数据的HTTP服务都称为一个实例instance通常对应于单个进程。而具有相同采集目的实例集合称为作业job

6.2 数据模型

Prometheus所有采集的监控数据均以指标的形式保存在内置的时间序列数据库当中TSDB属于同一指标名称、同一标签集合的、有时间戳标记的数据流。除了存储的时间序列Prometheus还可以根据查询请求产生临时的、衍生的时间序列作为返回结果。

6.2.1 指标名称和标签

每一条时间序列由指标名称Metric Name以及一组标签键值对唯一标识。其中指标的名称Metric Name可以反映被监控样本的含义例如http_request_total可以看出来表示当前系统接收到的http请求总量指标名称只能由ASCII字符、数字、下划线以及冒号组成同时必须匹配正则表达式[a-zA-Z_:][a-zA-Z0-9_:]*

注意

冒号用来表示用户自定义的记录规则,不能在 exporter 中或监控对象直接暴露的指标中使用冒号来定义指标名称。

通过使用标签Prometheus开启了强大的多维数据模型对于相同的指标名称通过不同标签列表的集合会形成特定的度量维度实例例如所有包含度量名称为 /api/tracks 的 http 请求,打上 method=POST 的标签,就会形成具体的 http 请求)。查询语言在这些指标和标签列表的基础上进行过滤和聚合,改变任何度量指标上的任何标签值(包括添加或删除指标),都会创建新的时间序列。

标签的名称只能由ASCII字符、数字、以及下划线组成并满足正则表达式[a-zA-Z_][a-zA-Z0-9_]*。其中以 __ 作为前缀的标签,是系统保留的关键字,只能在系统内部使用。标签的值则可以包含任何 Unicode 编码的字符。

6.2.2 样本

在时间序列中的每一个点称为样本,样本由以下三部分组成:

  • 指标metric指标名称和描述当前样本特征的labelset
  • 时间戳:一个精确到时间毫秒的时间戳
  • 样本值:一个浮点型数据表示当前样本的值

6.2.3 表示方式

通过如下表示方式表示指定名称和指定标签集合的时间序列

<metric name>{<label name>=<label value>, ...}

例如,指标名称为 api_http_requests_total,标签为 method="POST"handler="/messages" 的时间序列可以表示为:

api_http_requests_total{method="POST", handler="/messages"}

6.3 指标类型

Prometheus的客户端库中提供了四种核心的指标类型。但这些类型只是在客户端库客户端可以根据不同的数据类型调用不同的api接口和在线协议中实际在Prometheus Server中并不对指标类型进行区分而是简单地把这些指标统一视为无类型的时间序列

6.3.1 Counter计数器

Counter类型代表一种样本数据单调递增的指标只增不减除非监控系统发生了重置。例如你可以使用counter类型的指标表示服务请求总数、已经完成的任务数、错误发生的次数等。

counter类型数据可以让用户方便的了解事件发生的速率的变化在PromQL内置的相关操作函数可以提供相应的分析

6.3.1.1 示例

一、磁盘读取字节速率

指标:node_disk_read_bytes_total

  • 含义:磁盘读取的总字节数(计数器类型)。
  • 场景:监控磁盘的读取速率,判断磁盘 I/O 是否过高。

PromQL 查询

rate(node_disk_read_bytes_total[1m])
  • 解释:计算过去 1 分钟内磁盘读取字节数的平均速率(单位:字节/秒)。
image-20250411145857840

转换为 MB/s

1rate(node_disk_read_bytes_total[1m]) / 1024 / 1024

二、网络接收字节速率

指标:node_network_receive_bytes_total

  • 含义:网络接口接收的总字节数(计数器类型)。
  • 场景:监控网络接口的接收速率,判断网络流量是否异常。

PromQL 查询

rate(node_network_receive_bytes_total[1m])
  • 解释:计算过去 1 分钟内网络接口接收字节数的平均速率(单位:字节/秒)。
image-20250411150222121

转换为 Mbps

rate(node_network_receive_bytes_total[1m]) * 8 / 1024 / 1024
  • 解释:将字节速率转换为 Mbps兆比特/秒),便于直观理解。

6.3.2 Gauge仪表盘

Gauge类型代表一种样本数据可以任意变化的指标可增可减。Gauge通常用于像温度或者内存使用率这种指标数据也可以表示能随时请求增加会减少的总数例如当前并发请求的数量。

img

2分钟空余内存的变化情况

node_memory_MemFree_bytes[2m]
image-20250411152422617

对于Gauge类型的监控指标通过PromQL内置的函数delta可以获取样本在一段时间内的变化情况例如计算空余内存两分钟的变化差异

delta(node_memory_MemFree_bytes[2m])

还可以通过PromQL内置函数predict_linear基于简单线性回归的方式对样本数据的变化趋势做出预测。例如基于两小时的样本数据来预测主机可用磁盘空间在4个小时之后的剩余情况

predict_linear(node_filesystem_free_bytes{device="/dev/mapper/rl-root"}[2h],4 * 3600)

6.3.3 Histogram直方图

在大多数情况下人们都倾向于使用某些量化指标的平均值例如cpu的平均使用率、页面的平均响应时间。这种方式的问题很明显以系统api调用的平均响应时间为例如果大多数api请求都维持在100ms的响应时间范围内而个别请求的响应时间需要5秒那么就会导致某些web页面的响应落到中位数的情况而这种现象被称为长尾问题

为了区分是平均的慢还是长尾的慢最简单的方式就是按照请求延迟的范围进行分组。例如统计延迟在0-10ms之间的请求数有多少而10-20ms之间的请求数又有多少。通过这种方式可以快速分析系统慢的原因。Histogram和Summary都是为了能够解决这样问题的存在通过Histogram和Summary类型的监控指标我们可以快速了解监控样本的分布情况。

img

Histogram在一段时间范围内对数据进行采样通常是请求持续时间或响应大小等并将其计入可配置的存储桶bucket后续可通过指定区间筛选样本也可以统计样本总数最后一般将数据展示为直方图。

6.3.4 Summary摘要

Summary即概率图类似于Histogram常用于跟踪与时间相关的数据。典型的应用包括请求持续时间、响应大小等。Summary同样提供样本的count和sum功能还提供quantiles功能可以按百分比划分跟踪结果例如quantile取值0.95表示取样本里的95%数据。Histogram需要通过<basename_>_bucket计算quantile而Summary直接存储了quantile的值。

7. PromQL

Prometheus提供了一种功能强大的表达式语言PromQLPrometheus Query Language。Prometheus允许用户实时选择和汇聚时间序列数据是Prometheus自己开发的数据查询语言使用这个查询语言能够进行各种聚合、分析和计算使管理员能够根据指标更好地了解系统性能。

7.1 时序数据库

首先Prometheus采用的是一款时序数据库TSDB它结合生态系统内的其他组件例如Pushgateway、Alertmanager等可构成一个完整的IT监控系统。

时序数据库的特点如下:

  • 数据写入特点——写入平稳、持续、高并发高吞吐写多读少在写操作上数据上能达到95%以上;无更新时写入最近生成的数据
  • 数据查询特点——按时间范围读取一段时间的数据;对最近生成的数据读取概率高,对历史数据查询概率低;按照数据点的不同密集度实现多精度查询
  • 数据存储特点——数据存储量比较大;具有时效性,数据通常会有一个保存周期,多精度数据存储

对时序数据库的基本要求如下:

  • 能够支持高并发、高吞吐的写入
  • 交互及的聚合查询,能够达到低查询延迟
  • 依据场景设计可以支持海量数据存储
  • 在线应用服务场景中,需要高可用架构支持
  • 针对写入和存储量的要求,应用环境底层需要分布式架构支持

7.2 时序数据

img

时间序列数据:按照时间顺序记录系统、设备状态变化的数据,每个数据称为一个样本

数据采集以特定的时间周期进行,随着时间的流逝,将这些样本数据记录下来,将生成一个离散的样本数据序列

把该序列称作为向量,而将多个序列放在同一个坐标系内(以时间为横轴,以序列为纵轴,将形成一个有数据点组成的矩阵)

  • 即时向量:特定或全部的时间序列上的集合,具有相同时间戳的一组样本称之为即时向量
  • 范围向量:特定或全部的时间序列上的集合,在指定的同一时间范围内的所有样本值称之为范围向量

矩阵中每一个点都可称为一个样本Sample样本主要由 3 方面构成。

  • 指标Metrics包括指标名称Metrics name和一组标签集Label set名称如 request_total{path="/status"method="GET"}。
  • 时间戳TimeStamp这个值默认精确到毫秒。
  • 样本值Value这个值默认使用 Float64 浮点类型。

时间序列的指标Metrics存储格式为 key-value。

image-20250317201508496

7.3 时间序列选择器

7.3.1 即时向量选择器

即时向量选择器由两部分组成

  • 指标名称:用于限定特定指标下的时间序列,即负责过滤指标,可选
  • 匹配器:或称为标签选择器,用于过滤时间序列上的标签,定义在{}中
  • 常见使用举例
    • prometheus_http_requests_total仅给定指标名称
    • {job="node_exporter"},仅给定匹配器
    • up{job="node_exporter"},指标名称和匹配器的组合

匹配器用于定义标签过滤的条件,目前支持如下四种

  • =:相等匹配模式,用来指定返回的时间序列与指定的标签完全匹配
  • !=:反向匹配模式,即不等于模式
  • =~:正则表达式匹配模式
  • !~:反向正则表达式

7.3.2 范围向量选择器

同即时向量选择器唯一不同的地方在于,范围向量选择器需要在表达式后紧跟一个方括号[]来表达需要在时序上返回的样本所处的时间范围

时间范围:以当前时间为基准点,指向过去一个特定的时间长度,例如[5m]便是指过去5分钟之内

可用的时间单位有:

  • ms
  • s
  • m
  • h
  • d
  • w
  • y

必须使用整数时间例如1h30m但不允许使用1.5h

需要注意的是范围向量选择器返回的是一定时间范围内的数据样本虽然不同时间序列的数据抓点时间点相同但特们的时间戳并不会严格对齐。多个target上的数据抓取需要分散在抓取时间点的周围他们的时间戳并不会严格对齐目的是为了均衡Prometheus的负载

因而Prometheus在趋势上准确但并非绝对精准

7.3.3 偏移量修改器

默认情况下,即时向量选择器和范围向量选择器都以当前时间为基准,而偏移量修改器能够修改该基准

例如:

up{job="node_exporter"}[5m]表示的是获取过去5分钟的即时样本

up{job="node_exporter"}[5m] offset 1d表示的是获取过去1天的即时样本

7.4 PromQL操作符

7.4.1 数学运算

PromQL支持的所有数学运算符如下所示

  • + (加法)
  • - (减法)
  • * (乘法)
  • / (除法)
  • % (求余)
  • ^ (幂运算)

示例:计算当前内存的使用率

(node_memory_MemTotal_bytes - node_memory_MemFree_bytes) / node_memory_MemTotal_bytes * 100
image-20250411153448796

7.4.2 布尔运算

目前Prometheus支持以下布尔运算符如下

  • == (相等)
  • != (不相等)
  • > (大于)
  • < (小于)
  • >= (大于等于)
  • <= (小于等于)

7.4.3 集合运算符

使用瞬时向量表达式能够获取到一个包含多个时间序列的集合,我们称为瞬时向量。 通过集合运算可以在两个瞬时向量与瞬时向量之间进行相应的集合操作。目前Prometheus支持以下集合运算符

  • and (并且,交集)
  • or (或者,并集)
  • unless (差集)

*vector1 and vector2* 会产生一个由vector1的元素组成的新的向量。该向量包含vector1中完全匹配vector2中的元素组成。

*vector1 or vector2* 会产生一个新的向量该向量包含vector1中所有的样本数据以及vector2中没有与vector1匹配到的样本数据。

*vector1 unless vector2* 会产生一个新的向量新向量中的元素由vector1中没有与vector2匹配的元素组

7.4.4 操作符优先级

在PromQL操作符中优先级由高到低依次为

  1. ^
  2. *, /, %
  3. +, -
  4. ==, !=, <=, <, >=, >
  5. and, unless
  6. or

7.5 PromQL聚合操作

Prometheus还提供了下列内置的聚合操作符这些操作符作用域瞬时向量。可以将瞬时表达式返回的样本数据进行聚合形成一个新的时间序列。

  • sum (求和)
  • min (最小值)
  • max (最大值)
  • avg (平均值)
  • stddev (标准差)
  • stdvar (标准差异)
  • count (计数)
  • count_values (对value进行计数)
  • bottomk (后n条时序)
  • topk (前n条时序)
  • quantile (分布统计)

示例计算所有CPU核心的使用率

100 - (avg(rate(node_cpu_seconds_total{mode="idle"}[1m])) by (instance) * 100)

image-20250411153716610

without用于从计算结果中移除列举的标签,而保留其它标签。by则正好相反结果向量中只保留列出的标签,其余标签则移除。通过without和by可以按照样本的问题对数据进行聚合。

例如:

sum(node_memory_Active_bytes) without (instance)

等价于

sum(http_requests_total) by (code,handler,job,method)

如果只需要计算整个应用的HTTP请求总量可以直接使用表达式

sum(http_requests_total)

7.6 内置函数

7.6.1 计算Counter指标增长率

我们知道Counter类型的监控指标其特点是只增不减在没有发生重置如服务器重启应用重启的情况下其样本值应该是不断增大的。为了能够更直观的表示样本数据的变化剧烈情况需要计算样本的增长速率。

如下图所示,样本增长率反映出了样本变化的剧烈程度:

通过增长率表示样本的变化情况通过增长率表示样本的变化情况

increase(v range-vector)函数是PromQL中提供的众多内置函数之一。其中参数v是一个区间向量increase函数获取区间向量中的第一个后最后一个样本并返回其增长量。因此可以通过以下表达式Counter类型指标的增长率

increase(node_cpu_seconds_total[2m] )/120

这里通过node_cpu[2m]获取时间序列最近两分钟的所有样本,**increase计算出最近两分钟的增长量最后除以时间120秒得到node_cpu样本在最近两分钟的平均增长率。**并且这个值也近似于主机节点最近两分钟内的平均CPU使用率。

除了使用increase函数以外PromQL中还直接内置了rate(v range-vector)函数rate函数可以直接计算区间向量v在时间窗口内平均增长速率。因此通过以下表达式可以得到与increase函数相同的结果

rate(node_cpu_seconds_total[2m])

需要注意的是使用rate或者increase函数去计算样本的平均增长速率容易陷入“长尾问题”当中,其无法反应在时间窗口内样本数据的突发变化。 例如对于主机而言在2分钟的时间窗口内可能在某一个由于访问量或者其它问题导致CPU占用100%的情况,但是通过计算在时间窗口内的平均增长率却无法反应出该问题。

为了解决该问题PromQL提供了另外一个灵敏度更高的函数irate(v range-vector)。irate同样用于计算区间向量的计算率但是其反应出的是瞬时增长率。irate函数是通过区间向量中最后两个样本数据来计算区间向量的增长速率。这种方式可以避免在时间窗口范围内的“长尾问题”并且体现出更好的灵敏度通过irate函数绘制的图标能够更好的反应样本数据的瞬时变化状态。

irate(node_cpu_seconds_total[2m])

irate函数相比于rate函数提供了更高的灵敏度不过当需要分析长期趋势或者在告警规则中irate的这种灵敏度反而容易造成干扰。因此在长期趋势分析或者告警中更推荐使用rate函数

7.6.2 预测Gauge指标变化趋势

在一般情况下系统管理员为了确保业务的持续可用运行会针对服务器的资源设置相应的告警阈值。例如当磁盘空间只剩512MB时向相关人员发送告警通知。 这种基于阈值的告警模式对于当资源用量是平滑增长的情况下是能够有效的工作的。 但是如果资源不是平滑变化的呢? 比如有些某些业务增长,存储空间的增长速率提升了高几倍。这时,如果基于原有阈值去触发告警,当系统管理员接收到告警以后可能还没来得及去处理问题,系统就已经不可用了。 因此阈值通常来说不是固定的,需要定期进行调整才能保证该告警阈值能够发挥去作用。 那么还有没有更好的方法吗?

PromQL中内置的predict_linear(v range-vector, t scalar) 函数可以帮助系统管理员更好的处理此类情况predict_linear函数可以预测时间序列v在t秒后的值。它基于简单线性回归的方式对时间窗口内的样本数据进行统计从而可以对时间序列的变化趋势做出预测。例如基于2小时的样本数据来预测主机可用磁盘空间的是否在4个小时候被占满可以使用如下表达式

predict_linear(node_filesystem_free_bytes[2h],4 * 3600) <0

8. Grafana数据展示

grafana是一款图形显示非常优秀的工具支持图表模板导入支持除Prometheus之外多种数据源包括MySQL、zabbix、elasticsearch等等

8.1 部署Grafana

  1. 下载软件包并且安装,官网地址:https://grafana.com/grafana/download
[root@server1 ~]# wget https://dl.grafana.com/oss/release/grafana-7.5.3-1.x86_64.rpm
[root@server1 ~]# yum install -y grafana-7.5.3-1.x86_64.rpm
  1. 启动Grafana
[root@server1 ~]# systemctl start grafana-server
# 检查3000端口是否监听
[root@server1 ~]# ss -nlt
State      Recv-Q Send-Q            Local Address:Port                           Peer Address:Port
LISTEN     0      128                           *:22                                        *:*
LISTEN     0      100                   127.0.0.1:25                                        *:*
LISTEN     0      128                          :::22                                       :::*
LISTEN     0      128                          :::3000                                     :::*
LISTEN     0      100                         ::1:25                                       :::*
LISTEN     0      128                          :::9090                                     :::*

8.2 访问Grafana

首次登陆用户名密码为admin admin

登录以后会提示修改密码

image-20240812231457248 image-20240812231508406

8.3 使用Grafana

  • 添加数据源
image-20240812231620019
  • 连接Prometheus
image-20240812231659510
  • 添加数据展示(Dashboard)
image-20240812232151965 image-20240812231822414

image-20240812232017223

  • 添加成功以后,就可以在首页中看到我们的数据展示了
image-20240812232120331

我们可以添加多个数据展示

image-20240812232425657

8.4 使用第三方模板

自己创建图表展示比较麻烦,我们可以直接使用别人以及做好的模板

官方模板网站:https://grafana.com/grafana/dashboards/

  1. 可以在搜索框中搜索我们想要的模板

image-20240812232546568

  1. 找到想要的模板以后,直接复制模板代码

image-20240812232616066

  1. 回到我们自己的Grafana中直接import导入进去
image-20240812232709674 image-20240812232741905

然后就可以看到我们导入的模板了并且可以选择不同的Exporter

image-20240812232818763

9. Alertmanager告警

9.1 概述

  • Prometheus对指标的收集、存储同告警能力分属于Prometheus Server和AlertManager两个独立的组件组成前者仅仅负责基于告警规则生成告警通知具体的告警操作则有后者完成

  • AlertManager负责处理由客户端发来的告警通知

    • 客户端通常是Prometheus Server但也支持来自其他工具的告警
    • AlertManageer对告警通知进行分组、去重后根据路由规则将其路由到不同的receiver如email、企业微信、钉钉等
  • 告警逻辑

    • 在AlertManager上定义receiver他们能够基于某个媒介接收告警信息的特定用户
    • 在Alertmanager上定义路由规则route以便将收到的告警通知按需分别进行处理
    • 在Prometheus上定义告警规则生成告警通知发送给Alertmanager

    image-20210731230744073

9.2 Alertmanager机制

除了基本的告警通知能力外Alertmanager还支持对告警进行去重分组抑制静默和路由等功能

9.2.1 分组机制

将相似告警合并为单个告警通知的机制,在系统因大面积故障而触发告警是,分组机制能避免用户被大量的告警噪声淹没,进而导致关键信息的隐没

9.2.2 抑制机制

系统中某个组件或服务故障而触发告警通知后,那些依赖于该组件或服务的其他组件或服务也会因此而触发告警,抑制是避免类似的级联告警的一种特性,从而让用户的精力集中于真正的故障所在

9.2.3 静默机制

在一个特定的时间窗口内便接收到告警通知Alertmanager也不会真正向用户发送告警行为通常在系统例行维护期间需要激活告警系统的静默特性

9.3 部署Alertmanger

  1. 下载二进制包
[root@server1 ~]# wget https://github.com/prometheus/alertmanager/releases/download/v0.21.0/alertmanager-0.21.0.linux-amd64.tar.gz
  1. 解压到指定位置以及赋予权限
[root@server1 ~]# tar -zxvf alertmanager-0.21.0.linux-amd64.tar.gz -C /data/
alertmanager-0.21.0.linux-amd64/
alertmanager-0.21.0.linux-amd64/alertmanager
alertmanager-0.21.0.linux-amd64/amtool
alertmanager-0.21.0.linux-amd64/NOTICE
alertmanager-0.21.0.linux-amd64/LICENSE
alertmanager-0.21.0.linux-amd64/alertmanager.yml
[root@server1 ~]# cd /data/
[root@server1 data]# ln -sv alertmanager-0.21.0.linux-amd64 alertmanager
"alertmanager" -> "alertmanager-0.21.0.linux-amd64"
[root@server1 data]# chown -R root:root alertmanager-0.21.0.linux-amd64
  1. 编辑Alertmanger配置文件

默认的配置文件内容:

[root@server3 alertmanager]# cat alertmanager.yml 
global:								# 全局配置模块
  resolve_timeout: 5m				# 用于设置处理超时时间默认是5分钟
route:								# 路由配置模块
  group_by: ['alertname']			# 告警分组
  group_wait: 10s					# 10s内收到的同组告警在同一条告警通知中发送出去
  group_interval: 10s				# 同组之间发送告警通知的时间间隔
  repeat_interval: 1h				# 相同告警信息发送重复告警的周期
  receiver: 'web.hook'				# 使用的接收器名称
receivers:							# 接收器
- name: 'web.hook'					# 接收器名称
  webhook_configs:					# 设置webhook地址
  - url: 'http://127.0.0.1:5001/'
inhibit_rules:						# 告警抑制功能模块
  - source_match:
      severity: 'critical'			# 当存在源标签告警触发时抑制含有目标标签的告警
    target_match:
      severity: 'warning'			
    equal: ['alertname', 'dev', 'instance'] 	# 保证该配置下标签内容相同才会被抑制

自定义Alertmanager使用qq邮箱报警的配置文件:

[root@server1 alertmanager]# vim alertmanager.yml
global:
  resolve_timeout: 5m
  smtp_from: '18993650886@163.com'
  smtp_smarthost: 'smtp.163.com:465'
  smtp_auth_username: '18993650886@163.com'
  smtp_auth_password: '自己邮箱smtp服务授权码'
  smtp_require_tls: false
  smtp_hello: '163.com'

route:
  group_by: ['alertname']
  group_wait: 10s
  group_interval: 10s
  repeat_interval: 1h
  receiver: 'email'
receivers:
- name: 'email'
  email_configs:
  - to: '2898485992@qq.com'
    send_resolved: true
inhibit_rules:
  - source_match:
      severity: 'critical'
    target_match:
      severity: 'warning'
    equal: ['alertname', 'dev', 'instance']

  1. 启动Alertmanager
[root@server1 alertmanager]# ./alertmanager &
  1. 关联Prometheus
[root@server1 v]# vim prometheus.yml

alerting:
  alertmanagers:
    - static_configs:
        - targets:
          - 192.168.88.10:9093
          # - alertmanager:9093
......
scrape_configs:
......
  - job_name: "Alertmanager"
    static_configs:
      - targets: ["192.168.88.10:9093"]
      
  1. 添加告警规则并且在Prometheus配置文件中导入
[root@server1 prometheus]# mkdir -p /data/prometheus/rules/
[root@server1 prometheus]# vim prometheus.yml 
rule_files:
  - "/data/prometheus/rules/*.yml"
  
[root@server1 rules]# cd /data/prometheus/rules
[root@server1 rules]# vim rules.yml 
groups:
- name: up
  rules:
  - alert: node
    expr: up{instance="192.168.88.20:9100",job="node_service_discovery"} == 0
    for: 1m
    labels:
      severity: critical
    annotations:
      description: "Node has been dwon for more than 1 minutes"
      summary: "Node down"
      
[root@server1 prometheus]# ./promtool check rules rules/rules.yml
Checking rules/rules.yml
  SUCCESS: 1 rules found
# 重启Prometheus
[root@server1 prometheus]# systemctl restart prometheus
  1. 在web中查看Rules
image-20240812234706698

9.3.1 关闭node-exporer测试

image-20240813000948277

  • Interval没有满足触发条件告警未激活状态
  • pending已满足触发条件但未满足告警持续时间的状态即未满足告警中for子句指定的持续时间
  • firing已满足触发条件且已经超过for子句中指定的持续时间时的状态

image-20240813000937339

9.4 Altermanager告警过程

在Alertmanager中告警通知的发送逻辑是通过**路由(route接收器(receivers**的配置来实现的。当你定义一个告警规则时Alertmanager会根据路由规则来决定将告警发送到哪个接收器而接收器则定义了具体的告警通知方式如邮件、Slack、Webhook等。以下是如何将告警与邮件通知关联起来的详细解释结合你提供的配置文件内容。


9.4.1 告警规则Prometheus

告警规则是在Prometheus中定义的例如你之前提到的node告警规则:

groups:
- name: up
  rules:
  - alert: node
    expr: up{job="node_exporter"} == 0
    for: 1m
    labels:
      severity: critical
    annotations:
      description: "Node has been down for more than 1 minutes"
      summary: "Node down"

当这个规则触发时Prometheus会将告警发送到Alertmanager。告警会包含以下关键信息

  • 告警名称(alertnamenode
  • 标签(labels:例如severity: critical
  • 注释(annotations:例如descriptionsummary

9.4.2 Alertmanager的路由规则

Alertmanager通过路由规则来决定如何处理接收到的告警。在你的配置中

route:
  group_by: ['alertname']
  group_wait: 10s
  group_interval: 10s
  repeat_interval: 1h
  receiver: 'email'

9.4.2.1 关键点:

  • receiver: 'email'这是默认的接收器名称。它告诉Alertmanager所有未被其他路由规则匹配的告警都将发送到名为email的接收器。
  • group_by: ['alertname']:表示告警会根据alertname标签进行分组。这意味着具有相同alertname的告警会被归为一组,然后一起发送通知。

9.4.3 接收器配置

接收器定义了告警通知的具体方式。在你的配置中:

receivers:
- name: 'email'
  email_configs:
  - to: '2898485992@qq.com'
    send_resolved: true

9.4.3.1 关键点:

  • name: 'email':接收器的名称。这与路由规则中的receiver: 'email'相匹配。
  • email_configs:定义了邮件通知的具体配置。
    • to: '2898485992@qq.com':收件人的邮箱地址。
    • send_resolved: true:当告警解决时,也会发送邮件通知。

9.4.4 告警的发送流程

当Prometheus触发告警并发送到Alertmanager时以下是处理流程

  1. 接收告警Alertmanager接收到告警后会根据告警的alertnamelabels等信息进行处理。
  2. 匹配路由规则
    • 根据route配置,告警会根据alertname分组。
    • 默认情况下,所有告警都会发送到email接收器。
  3. 匹配接收器
    • 找到名为email的接收器。
    • 根据email_configs配置,将告警通知发送到指定的邮箱地址。
  4. 发送邮件
    • Alertmanager使用全局配置中的SMTP服务器信息smtp_fromsmtp_smarthost等)。
    • 将告警内容(包括annotations中的描述)通过邮件发送给to指定的收件人。

9.4.5 如何知道发送邮件?

Alertmanager知道发送邮件的原因是

  • 路由规则指定了告警的默认接收器为email
  • 接收器配置中,email接收器定义了邮件通知的方式和目标邮箱。

如果需要发送其他通知方式如Slack、Webhook等只需在receivers中定义其他接收器,并在route中指定对应的接收器即可。


9.4.6 示例添加Slack通知

假设你希望某些告警发送到Slack可以这样配置

route:
  group_by: ['alertname']
  group_wait: 10s
  group_interval: 10s
  repeat_interval: 1h
  receiver: 'email'  # 默认接收器
  routes:
    - match:
        severity: critical
      receiver: 'slack'  # 为严重告警指定Slack接收器

receivers:
- name: 'email'
  email_configs:
  - to: '2898485992@qq.com'
    send_resolved: true

- name: 'slack'
  slack_configs:
  - api_url: 'https://hooks.slack.com/services/XYZ'
    channel: '#alerts'
    send_resolved: true

在这个配置中:

  • 所有severity: critical的告警会发送到Slack。
  • 其他告警仍然发送到邮件。

通过这种方式Alertmanager可以根据告警的特征如标签、严重性等灵活地选择通知方式。

其他告警方式自行扩展以及Grafana工具的更多用法